Online Dashboards User Guide (Detailed)
1. Login/Account Settings
Welcome to the Zenseio Dashboard
- To begin using the Zenseio Dashboard App, visit the URL at: https://app.zenseio.com
- To log into your Zenseio Dashboard, enter your provided case-sensitive username and password. You have
to be registered by Zenseio to be able to log in
- To sign out, view notifications, access your app preferences, or switch user profiles, hover over your profile
icon in the bottom left corner and select an option from the account menu
- If you manage more than one organization, you can choose which organization's data you want to the
dashboards to display ("Switch Organization" option)
- If you forget or need to change your password, you can click "Forgot your password" to change it through
your email
2. Select a Dashboard
- To select a dashboard, click on the four boxes to enter the dashboard management screen, or the magnifying
glass in order to search for a particular dashboard
- Frequently accessed dashboards can be marked with a star in order to favorite them and make them easy to find
- In the upper right corner you can navigate between dashboards by selecting them from the menu, and like all other
device dashboards, you can select your desired observation time range
3. General User Interface
Setting Observation Time Range
- Zenseio Dashboards display device information over a given period of time
- In order to properly assess how a device is functioning over a particular time frame, you must enter a time
range using the menu in the top right corner of the dashboard
- From here you can select from predetermined time range in the quick range menu ("Last X
minutes/hours/days"), or apply a particular time range using the absolute time range function ("From/To")
- Sometimes, you may want to select a time range based on data from one of the available graphs in the
dashboard
- In this case, you can select the range you want by clicking and dragging to highlight it, which then
automatically changes your time range to display that selection (this affects all displayed on the dashboard
values, NOT just the one highlighted)
- At any time you can refresh the app in order update all data. Please note that only time range referenced to
"now", such as "Last X minutes/hours/days" in quick range menu, will be updated with the latest available
data. Historical time range (in the past) will not be updated with the new data when a dashboard is
refreshed
Using Funnels
- Some graphs contain additional filtering and sorting options
- The funnel icon next to certain data fields allow you to filter in order to only display particular values if
they are present
- To use this filter function, simply click on the funnel icon next to the chosen field
- From there you can either search using the search bar, or select a value or values using the check boxes
The filter function can be used for a variety of data types, not just numerical values
4. All Devices Dashboard (LTE & LoRa)
- This Dashboard is ideal for regularly monitoring the status of multiple devices at once, and is a good place
to start when checking for any systemic issues involving many devices
- From the All Devices Dashboard, you can see a list vital device status information for each device in your
organization at a glance, including Device ID, Radio Type, Current Firmware, Last Transmission, Battery
Voltage Status, Signal Strength, and more
Some customer accounts may have LoRaWAN- or LTE-specific versions of dashboards in addition or in
place of the one above
Search & Sorting
- You can search for or select a single device using the Device ID search function, and can sort between
device radio type using the dropdown menu, both located in the top left corner
- You can also sort your entire list of devices by a particular criterion, by clicking on a blue heading (Device
ID for example) you can cycle through options to sort in either an ascending or descending order

Because the All Devices Dashboard pulls status information for multiple devices at once, the date range
is limited to only several days in order to ensure a fast load and response time
Map
- At the bottom of the All Devices Dashboard, you can find a map that displays an approximate location of
listed devices as a colored dot
- A point on this map is an estimated location based on the nearest cell tower for LTE, or gateway for LoRa,
it does not display the device's exact location
- To navigate this map, click and drag directly on the map to move around, and use the buttons in the top left
corner (or a mouse scroll wheel) to zoom in/out. You can also perform distance and area measurements by
accessing the menu in the top right corner
5. LTE and LoRa Specific Aggregate Dashboards
Both the All LTE Devices and All LoRa Devices will list all devices in their respective categories, and like the
All Devices Dashboard, can be searched or organized in an ascending or descending order
LTE and LoRa Specific Features
- There are some additional features available on the Dashboards that only display one radio type, either all
LTE or LoRa
- On the All LTE Devices Dashboard, you can see the number of GPI alerts transmitted during the selected
time range
- On the All LoRa Devices Dashboard, you can see which specific LoRa gateway each device is connecting
through
6. Device Details Dashboard
The "Device Details Dashboard" is for gathering information from and checking the status of individual devices.
It is the best dashboard to start with for debugging or checking status of a specific device of interest
- The Device Details Dashboard is used to display more detailed data and status information transmitted by a
particular device
- From the Device Details Dashboard, you have a wide degree of control over observation and display of
your device's data
Device ID Search
- In the top left corner of the Device Details Dashboard, you can search for a particular device using its
Device ID number, view its radio type, its associated organization, and the device's current network
- To search for a device, click on the ID Number drop down menu above the green Device ID box, from here
you can select a device, or search directly using the search bar
Firmware
- You can see your device's most recent reported firmware version under the organization label in the Device
Details Dashboard
- It is important to make sure to regularly update your device to the latest available firmware to ensure it is
working correctly and supports the latest features (See the Firmware Update Guide on Zenseio's Knowledge
Base for more information)
Signal/Temperature Display
- To the right of the organization and network display. you can see your device's average reported signal
strength and device temperature within the selected time range

Note that the unit of this signal strength value will vary depending on your device's radio type (See
Signal Strength section for more information)
The temperature value displayed here represents the most recently reported internal temperature of the device and is not a representation of any temperature reading recorded by external sensors. The device
temperature and external sensor temperatures may differ significantly
Message Count
- You can view the total message and transmission counts from the selected time range on the display next to
the firmware version (See Message Count Section for more information)
Data Types List
- You can view a list of all data types your device collects and transmits
History of Data Types
- The history of Data Types table displays a history of data collected by your device's sensors: what type of
data and when it was last sent
- Here you will see any available data from compatible sensors using GPI 1-3 and SDI-12 standards
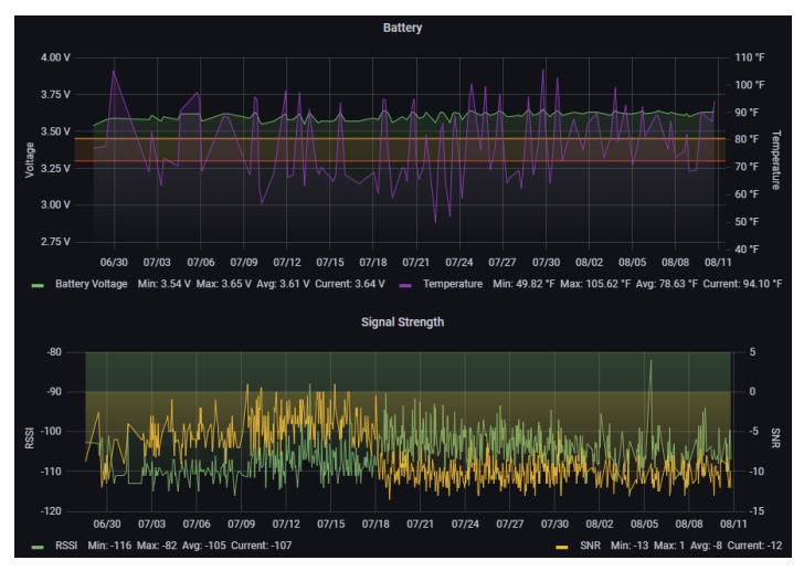
Battery
Monitoring your device's battery status is key for maintain its function, and the Device Details Dashboard features a few
different methods to do this
- To see your battery's most recent reported battery voltage over the selected time range, check the voltage
meter located under the organization label
- You may need to evaluate how your battery has been operating over time or during different temperature
conditions, the best way to do this is to use the battery status graph in the top right corner of the Device
Details Dashboard
- The Battery Status Graph provides a visual representation of your battery's voltage and device temperature
(in Fahrenheit) over your selected time range
- By default, the Battery Graph will display four values as color coded lines
- The default colors represent the following:
- Dark Green: Battery Voltage
- Light Green: Minimum Battery Voltage
- Purple: Device Temperature
- Blue: Minimum Device Temperature
- Red: Maximum Device Temperature
Depending on your screen resolution properties, you may need to scroll (with slider or mouse scroll
wheel) to see all graph legend rows
- You can customize these colors by clicking on the color next to the value label
- If you want to display just one or some of these values, you can view them individually by clicking on your
desired graph legend value in the table below the graph, or you can hold CTRL button to select and display
multiple values. The displayed values will be highlighted in the graph legend
- In addition to the visual representation of the graph, you use the table in the legend to see additional
statistical information
Due to battery's strong load- and temperature-dependence, when evaluating battery performance using
temperature and voltage data it can be useful to monitor the minimum values as these represent the temperature and voltage data, it can be useful to monitor the minimum values, as these represent the
lowest temperature and voltage your device reported
- To see values from a specific date, you can hover your mouse over the graph to view them in a chart:
- Together, these values are an excellent indicator of your how device's battery is functioning under different
conditions
- The ideal average voltage for your device's battery varies based on battery chemistry type
- In most cases, your average voltage should be around 3.6V for a non-rechargeable battery, or
around 4V for a rechargeable battery, or around 5V when USB cable is plugged in (on newer
device models)
- If your attached sensors require more power output than these voltages, they can use VAux
capabilities in order to increase voltage output as necessary. The average voltages listed above are
not the maximum voltage your battery can supply
Newer Zenseio devices have the ability to draw power via USB, instead of from the battery. This can
happen when the device is connected to the computer for diagnostics and updates. While drawing power
from USB, your device will report a higher voltage than normal, around 5 volts. This is expected and
does not indicate any problem with the battery.
To see the actual battery voltage, unplug the USB cable and press the User button on device to initiate
the battery voltage transmission into the dashboard. Due to battery's strong load and temperature dependence.

- Due to battery's strong temperature-dependence, the battery voltage dips when the temperature
drops significantly
- This is a normal response from the battery in low temperature conditions, and does not indicate that
there is an issue with the battery
- However, if you notice that the device's battery voltage line is trending downward overall over
time without a noticed drop in temperature, this may indicate that your battery is in decline
- You can learn more about your device's battery and get useful tips from other articles in Zenseio's
Knowledge Base
Accurate Signal data is vital for understanding how your device is working, and the Device Details Dashboard has
numerous ways to monitor them
Signal Strength
- Like your battery, your device's signal strength is represented as a graph, which can be configured using the
same controls as the battery graph
- You can select which values to display, click and drag to show a particular time range, or change the colors
It is important to note that this signal strength graph represents a different measurement depending on
your device's radio type
LoRa Signal Data
- LoRa devices can show signal strength as RSSI, or SNR (both displayed above)
- By default, the green line depicts RSSI, and the yellow line depicts SNR
- RSSI represents raw signal strength without factoring in noise, and is presented as a negative value
(the smaller the negative value, the better the signal)
- SNR is your device's signal to noise ratio and is a representation of your device's signal quality
after factoring the influence of noise. The higher the value, the better signal quality
- Because RSSI is a representation of raw signal power, and SNR shows signal after factoring in
noise, it can be useful to compare the two
- For example, if during a particular time range you notice a strong RSSI but a low SNR, this may
indicate that outside noise is interfering with your device
LTE Signal Data
- The Signal Strength graph for LTE devices displays a proprietary value provided by the cellular modem,
and does not correspond exactly to RSSI or SNR
- Instead, it is a value between 1-32 that represents signal strength with signal quality factored in. The higher
the value, the better signal strength
Because of the difference in signal strength metrics, signal values for LoRa Devices and LTE Devices
cannot be directly compared with each other
Histogram
- The Signal Strength Histogram is a bar chart that displays how frequently your device has transmitted at
various signal strength/quality levels
- The Histogram is a useful indicator of your device's signal performance overall as it shows signal statistical
behavior over time
Elapsed Time
- The Elapsed Time graph shows a visual representation of how often your device is transmitting data over
preset intervals, generally every hour
- The green line displays time between uploads, while the yellow line displays the exact time of upload in an
ascending pattern
- If your device is working correctly and uploading at regular intervals, when you zoom in closely, the upload
time should resemble a staircase with uniform steps, and the elapsed time should look like similar sized
blocks in a straight line
- If your device is configured to send transmissions as alerts that trigger when a certain threshold is met (See
Alerts section for more information) or if there are any transmission disruptions, you may find that your
Elapsed Time graph looks different, spiking at particular moments.
In general, if there are no alerts and you see irregular steps on the yellow line and irregular spikes on green
line, it means the device has occasional transmission challenges
Message Count
- The Message Count Graph displays the total number of messages your device has sent over your selected
time range, it should display an ascending line representing the steadily increasing number of received
messages
- The Message Count resets upon device restart or firmware update, and therefore the graph drops to zero to
reflect this
Message Count vs Transmission Count
- The Message Count display next to the Firmware display shows both total message count, and total
transmission count from your selected time range
- Though these figures are often equal, sometimes your device may send multiple messages per
transmission
Data Rate
- Data rate refers to the rate at which your LoRa device is transferring information to Zenseio's Servers
- The displayed data rate value can fluctuate from 0-4. The lower the data rate, the longer signal range, but
the shorter battery life
Data rate may vary depending on signal strength/quality, but your device will adjust data rate accordingly
to optimize between device communication quality and battery life. This is normal behavior
Operators
- The Operators section shows which networks your device connected to in the selected time range
- These network operators are displayed as different colors along a timeline
Your LTE device is configured by default to search for the nearest available cellular tower with the
highest quality signal, and may switch operators in order to do this
Gateways
- You can view a list of previously utilized gateways with a specific time stamp next to your operators
display
7. LoRa Gateways Dashboard
The LoRa Gateways Dashboard allows you to monitor all of your functioning LoRa Gateways in one place
- LoRa Devices require dedicated gateways to collect and transmit data to Zenseio's servers
- These Gateways are very similar to routers for your home network
- The LoRa Gateways Dashboard is where you can monitor each one and evaluate whether they are working
Searching for Gateways
- You can search or select from your available gateways using the dropdown menu in the top left corner
- Note that LoRa Gateways are identified by MAC address (a.k.a. EUI) rather than ID number
- You can view your Gateway's associated organization, number of active and inactive Gateways, and most
recent update time above the Gateways list
- You can also sort your Gateway List using the funnel icons (See General User Interface section for more
information)
Map
- You can view the approximate location of your LoRa gateways using the map at the bottom of the dashboard
- Note that this is may not be an exact GPS location of your Gateway, if they are models without built-in
GPS sensor
LoRa Gateway Details Dashboard
- You can get more detailed information about a particular Gateway by clicking on its MAC address. This
will bring you to the Gateway Details Dashboard
- It shows the gateway connectivity history in the selected time range. Green blocks indicate maintained
connectivity with the Zenseio LoRaWAN server while the red dots indicate connectivity disruptions
- If you see many red dots, your gateways may have issues with its power source, or with internet
connectivity, or its cables (power, Ethernet, antenna)
- It's important to investigate these since gateway issues may prevent communication for potentially many
LoRa devices if there is no gateway redundancy (i.e. other gateways in the vicinity able to route the traffic)
8. Soil Moisture & GPI Dashboard
The Soil Moisture & GPI Dashboard is where you'll find more detailed information about your device's raw sensors and
they data they collect
- The Soil Moisture & GPI Dashboard is where you can see your sensor data in graphs and tables
- You can view your Device, ID, organization, Radio Type, and Network to the left of the map
- You can view general probe information (if available) under the Probe labels
- If your soil probe allows it, this will display its Brand and Model, Serial Number, and Number of Probe
Levels (probes from some manufacturers may not display this information)
Battery & Signal Graphs
- You can view graphs displaying your device's battery and signal strength information under the probe levels
display (See the Battery and Signal Sections above for more information)
Transmission/Probe Time
- Next to the Battery Voltage meter, you can see your devices most recent timestamps that transmission, Soil
Moisture data, most recent GPI Data was sent
Soil Moisture & GPI Data
The graphs and charts on the left side of the Soil Moisture & GPI Dashboard are where you can view your sensor
information in detail
Soil Moisture & Temperature Data Chart
- The Soil Moisture & Temperature Graph displays your device's collected raw soil moisture and temperature
data over your selected time range
- Multi probe soil moisture and temperature sensors display each probe's reading as a separate value
represented as different colors on the graph
- Click on individual probe sensor labels in order to only display values from specific probes. You may
need to scroll down to see hidden sensor labels

Due to potentially a large number of sensors on a probe, not all sensor labels may be displayed. This is
intended as not to over clutter the graphs or tables. However, be assured ALL sensors are sent to your application software
GPI Data Chart
- GPI Data is displayed on the General Purpose Inputs graph
- GPI sensors can gather a wide range of data types with the values varying based on each sensors own
configuration
- To determine what these GPI values represent, refer to your sensor's documentation
Alerts
- Depending on your needs, you can configure your device to transmit sensor data when a certain
threshold is reached
- This can affect message count and upload rate, as your device will upload at irregular intervals
whenever this threshold is met
- This threshold can be configured using the Zenseio Mobile App
- The alerts section displays how often and when this predefined sensor data threshold is reached, and
the corresponding values
History of SDI-12 Data Table
- At the bottom of the Soil Moisture Probe & GPI Dashboard you can view all raw sensor data in a table that can be
exported as a spreadsheet
9. Exporting Data from the Zenseio App
- You can export data from the Zenseio App and download it in a CSV file with the following steps:
1. Click the dropdown next to the Label of the Data you want to export, then select inspect, and data
2. From there you can change your settings using the data settings dropdown. Under Data options ->
Show data frame, you can choose what data types you want to export. Use "Series joined by time"
option for all available data
3. Then to download the data as a CSV file, click Download CSV
Your exported data is influenced by your selected time range and amount of data collected, if your
selected time range contains over a certain number of data entries, the Dashboard may export an average
of some values. If this happens and you want to export the exact values, select a smaller time range
before exporting.
Related Articles
Online Dashboards User Guide (Summary)
This is a high level User Guide. There is a much more detailed version. 1. Login URL: https://app.zenseio.com Use the user name and password provided to you. The letters are case-sensitive, so it's best to copy and paste username and password to ...
Zenseio Online Dashboards
User Guides for Zenseio Online Dashboards are available for registered users only. Please Click on the appropriate link and log in to see the guide: Online Dashboards User Guide (Summary) Online Dashboards User Guide (Detailed)
User Button Guide
Link to tutorial video Your Zenseio device's user button can perform various functions depending on how you interact with it. The following guide will explain the differences between these functions and how to perform them. Initiate a Transmission ...
My battery data is not displaying or has a low voltage. Why is this, and is it affecting my data?
Dashboards pull only data that is available in the selected time period. When you see no battery voltage on the voltage gauge, it is likely that your selected time range is smaller than your selected heartbeat period, and because of this, you will ...
Zenseio Solar Panel Wiring - Quick Start Guide
Wiring Instructions Remove the rubber plug from the small cable gland. Make sure the extension cable is not connected to the solar panel. Thread the solar panel extension cable through the small cable gland. Connect the red wire to the “+” (positive) ...